Operations teams, NOC
Operational excellence through comprehensive video observability
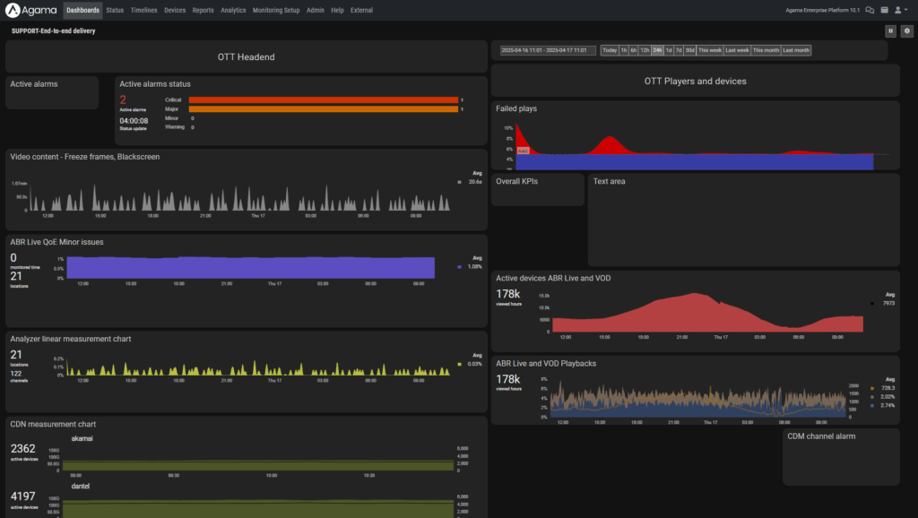
Operations teams manage a complex ecosystem of playout systems, delivery networks, and customer devices, all in real time. Agama’s E2E video observability and analytics platform gives teams unified visibility across the entire video delivery chain, from headend to user device, so everyone can see performance, quality, and experience in one place and work together more effectively.
Be in control with service insights across the network
Impact visibility
With granular performance and impact analysis by network location, app and service type, operations teams can quickly understand who is affected, pinpoint problem areas, allocate resources efficiently, and minimize downtime. This leads to faster time to resolution and improved end-user satisfaction.
Alerting insights and managing escalations
Insights for root cause analysis
Integrate observability into your operational workflows
Agama’s open APIs, integrations, and export options make it easy to connect QoE and operational metrics into NOC dashboards, ticketing and alerting systems, and enterprise observability platforms. This supports efficient incident handling and service assurance across hybrid environments.
Use cases
Analyze how technical performance affects viewers to focus efforts where they matter most.
- How many customers are impacted by reduced bitrate or buffering in a given time window?
- Which ISPs, devices, or platforms contribute most to negative QoE trends?
- How does a specific incident correlate with spikes in customer support tickets or churn?
Enable rapid detection of incidents by correlating metrics across the full delivery chain and accurately pinpointing where issues originate.
- Is a service disruption caused by the CDN, the ISP, or client-side conditions?
- Can playback errors be traced to specific app versions, player types, or firmware updates?
- How does each fix or network change affect quality over time?
Empower operations teams to act fast on resolving issues, minimize customer impact, and streamline cross-team collaboration.
- Which regions, CDNs, or device types show early signs of quality degradation?
- How many users are affected by a specific incident, and how severe is the impact?
- How can high-impact issues be surfaced and escalated to the right teams for faster, more efficient resolution?
Related solutions
Learn more or want to book a demo?
Get in touch with our team to discover how Agama can help you improve your video delivery services.






